铁甲网首页 铁甲论坛 三一215——8发动机呼呼声【回答有奖】

发帖

评论

三一215——8发动机呼呼声【回答有奖】

189****1484 2016-11-26

1550 4

机型:三一215-8
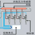
故障问题:发动机在工作着力的时候 发动机会发出呼  呼  呼的声音,发动机功率降低  ,油嘴、油榜、气门、主泵都换新的,还是有呼呼呼没力的声音  ,  求大神诊断。  急!急!急!

~~~~~~~~~~~~~~~~~~~~

图片
全部评论

已展示全部评论

为你推荐