发帖
评论
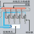
急急急,洋马94发动机问题
图片
-
137****6310
2017-03-08
搞定了用电焊取出来了
回复(0)
-
去玩儿
2017-03-08
本人毕业就进入证劵公司、一步步做到操盘手、见多了庄家操作伎俩、几年前离职、从此做一个无业的职业股民、慢慢的在一些博文写一些财经评论、业界有点小名气。有幸受邀参加金融界举办的一个民间股票达人的评选活动、从报名之日起、我就开通自己的空间、把每天自己要同步的一些票分享在空间给大家免费给大家参考、因为所有的票都同步进仓、作为参赛的一个资料时要提交上去、所以大家可以放心、当然也不会收取任何费用、包括大家发的红包、都不会收的、只希望能带着大家赚钱的同时,大家能帮忙宣传一下、到时帮忙投上一票、本人足矣、感激不尽、本人企鹅89622.7352,验证:小策
回复(0)
-
豫修冯工
2017-03-08
手电转,打眼,然后用取丝器转一下
回复(0)
-
137****6310
2017-03-08
回复(0)
-
o裤裆有杀气o
2017-03-08
修理工可以搞
回复(0)
-
137****6310
2017-03-08
洋马94发动机这个断了怎么就取出来了?
回复(0)
已展示全部评论