发帖
评论
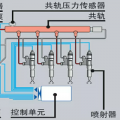
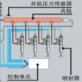
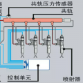
突然熄火起动不了
图片
-
豫修冯工 2017-03-04
要么就一直泵到很沉为止
回复(0)
-
机诫高手 2017-03-03
我找不到排气的地方
回复(0)
-
豫修冯工 2017-03-03
进气了拍空气泵油
回复(0)
-
机诫高手 2017-03-03
就是这个白色的漏了就熄火了
回复(0)
-
机诫高手 2017-03-03
没有,
回复(0)
-
轰弄巴 2017-03-03
油烧干了?斗好小
回复(0)
已展示全部评论