发帖
评论
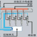
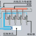
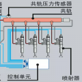
各位万能的甲友师傅
-
王的盛宴 2017-02-26
拆下来清洗下看下里面的结构有没堵塞
回复(0)
-
竹内TB180 2017-02-25
我的经验是,换好了用几天再紧一遍螺丝。
回复(0)
-
gujinfu 2017-02-25
是不要O型圈太粗了
回复(0)
-
gujinfu 2017-02-25
磨哪里磨O型圈还是分配器
回复(0)
-
177****6454 2017-02-25
拿1000的细砂纸 把一圈都磨一下
回复(0)
-
豫修冯工 2017-02-25
密封圈不能太粗不然上进去挤烂了一样没用
回复(0)
-
gujinfu 2017-02-25
O型圈烂得像麻花液压油飞溅
回复(0)
-
gujinfu 2017-02-25
有红点的那条管真的服了指点下是不是压力过大如何解决
回复(0)
已展示全部评论