发帖
评论
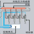
各位大神,小弟有事请教,请多指点!
图片
-
大邑挖机维修
2016-12-31
冬天机器启动前需要预热,启动后需要充分的暖机。
回复(0)
-
挖机小菜鸟灬
2016-12-31
给液压油加热就可以了,学习一下北方的甲友
回复(0)
-
铁甲双喜
2016-12-31
很正常!就和人一样,冬天早上起床刚穿衣服一样,刚穿上有点冷,穿好了一会就不冷了!一个道理
回复(0)
-
豫修冯工
2016-12-31
液压油稠了,液压泵刚开始会不会噪声大,如果大,就要换液压油,滤芯了
回复(0)
-
用我的铁手
2016-12-31
都这样
回复(0)
-
金都2
2016-12-31
都这样,液压油浓,夏天没事
回复(0)
-
137****9597
2016-12-31
换46号液压油
回复(0)
已展示全部评论