发帖
评论
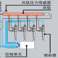
小松220-8报警共轨压力低
-
豫修冯工 2017-01-03
不是和油路那个一起出现的吧
回复(0)
-
铁甲双喜 2017-01-02
专用设备可以测试压力!
回复(0)
-
hhy 2017-01-01
油泵怎么测压力?
回复(0)
-
hhy 2017-01-01
小松220-8怠速情况下共轨压力是多少
回复(0)
-
hhy 2017-01-01
才出现的
回复(0)
-
铁甲双喜 2016-12-31
进空气造成的压力低,6D107电喷的,不信你可以测试油泵的压力,压力在1550以上算正常,
回复(0)
-
豫修冯工 2016-12-31
滑丝不漏气,油跟得上就行,共规压力低才出现的还是你搞完油路出现的
回复(0)
-
hhy 2016-12-31
只是滑丝一点油都不漏
回复(0)
-
hhy 2016-12-31
只是滑丝一点油都不漏
回复(0)
-
挖机虫子 2016-12-31
那要看漏油不漏油!一般情况下排气螺丝封闭不好是会漏油的
回复(0)
已展示全部评论