发帖
评论
日立200-2异常,动作慢,多次重启
-
豫修冯工
2016-12-29
嗯
回复(0)
-
天工机械
2016-12-28
回头检查一下
回复(0)
-
天工机械
2016-12-28
好的感谢发动机无明显变化。要往电路着手了
回复(0)
-
天工机械
2016-12-28
原来如此感谢这样故障方向就明确了
回复(0)
-
豫修冯工
2016-12-28
进回油滤芯脏不脏液压油成色如何
回复(0)
-
修修看
2016-12-28
有一个继电器是油泵控制继电器也就是两个高速电磁阀电源供电继电器但是它出现故障发动机会失速,清洗电磁阀或者检查电路
回复(0)
-
铁甲男护士
2016-12-28
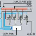
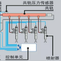
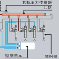
这台日立老了 控制是压力传感器反馈电脑板 电脑板再控制泵控电磁阀 所以 压力传感器 线路 电脑板 电磁阀都有可能出现故障
回复(0)
-
天工机械
2016-12-28
驾驶室座椅后面有一个继电器哒哒哒的响,就像接触不良那种
回复(0)
-
修修看
2016-12-28
液压泵增量电磁阀线路或者自身毛病
回复(0)
已展示全部评论