发帖
评论
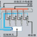
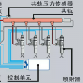
一个工程车辆的动力匹配表格
图片
-
豫修冯工 2016-12-16
只能说,我还在学习中
回复(0)
-
人生绚丽 2016-12-16
别光点赞啊,我的哥,给点建议啊,
回复(0)
-
豫修冯工 2016-12-15
为你这种精神点赞
回复(0)
已展示全部评论
发帖
评论
豫修冯工
2016-12-16
只能说,我还在学习中
回复(0)
人生绚丽
2016-12-16
别光点赞啊,我的哥,给点建议啊,
回复(0)
豫修冯工
2016-12-15
为你这种精神点赞
回复(0)
已展示全部评论
2009-2020 ©铁甲工程机械网版权所有 京ICP备12001519号-2 京ICP证130087号 京公网安备11010102001329