发帖
评论
求大神
图片
-
日立五十铃配件
2016-12-13
油门线 熄火线 可以检查一下, 可以留个联系方式吗
回复(0)
-
长生天
2016-12-09
油路检查了
回复(0)
-
豫修冯工
2016-12-09
直接加垫子把那根铁管取掉
回复(0)
-
豫修冯工
2016-12-09
有没有报警,油路清理过没有,启动液带得着吗
回复(0)
-
铁甲双喜
2016-12-09
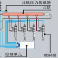
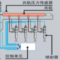
看图!进油阀(150一个)
回复(0)
已展示全部评论