发帖
评论
急,急快来围观给出宝贵意见
图片
-
心帮 2018-03-18
回复(0)
-
豫修冯工 2016-12-02
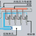
液压泵知道吗就上面有接线的那个小方块
回复(0)
-
小奶积 2016-12-02
调小点速度太慢了。这跟柴油泵有关系没
回复(0)
-
小奶积 2016-12-02
电磁阀在什么位置,本人对小松液压泵不熟能否发照片
回复(0)
-
豫修冯工 2016-12-01
液压泵电磁阀清洗一下
回复(0)
-
yangzhijia 2016-12-01
调得太大流量了,调小点
回复(0)
已展示全部评论