发帖
评论
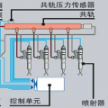
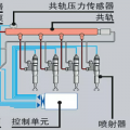
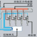
哪位大神知道
图片
-
豫修冯工
2016-11-26
嗯嗯
回复(0)
-
宏鑫ge
2016-11-26
偶尔出来一下,预热也没修
回复(0)
-
豫修冯工
2016-11-25
好了没
回复(0)
-
宏鑫ge
2016-11-23
保养时间就没清零过,售后说是预热怀了
回复(0)
-
豫修冯工
2016-11-23
你设置保养提醒到时间了看看保养里哪个到时间了
回复(0)
已展示全部评论