发帖
评论
日立EX225冷天难打火
-
JIAOYU
2016-12-01
气门有可能漏气
回复(0)
-
陈丹柱
2016-12-01
你的回转有异响吗?
回复(0)
-
豫修冯工
2016-11-22
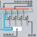
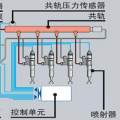
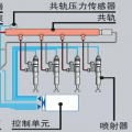
油泵,油嘴,增压机,
回复(0)
-
日立E系,硬扎。
2016-11-21
刚保养了。油绝对好。之前热天一次就启动了,现在得3。 4下才能启动
回复(0)
-
日立E系,硬扎。
2016-11-21
是的
回复(0)
-
古色古香
2016-11-20
坐等楼下
回复(0)
-
豫修冯工
2016-11-20
直喷的?天冷了,首先柴油得达标,机油之类的也该保养了,之后看效果
回复(0)
-
陈丹柱
2016-11-20
是不是无尾的?
回复(0)
已展示全部评论